当一个“无法攻破”的数字堡垒,遇上决心敲门的国家机器,会发生什么?
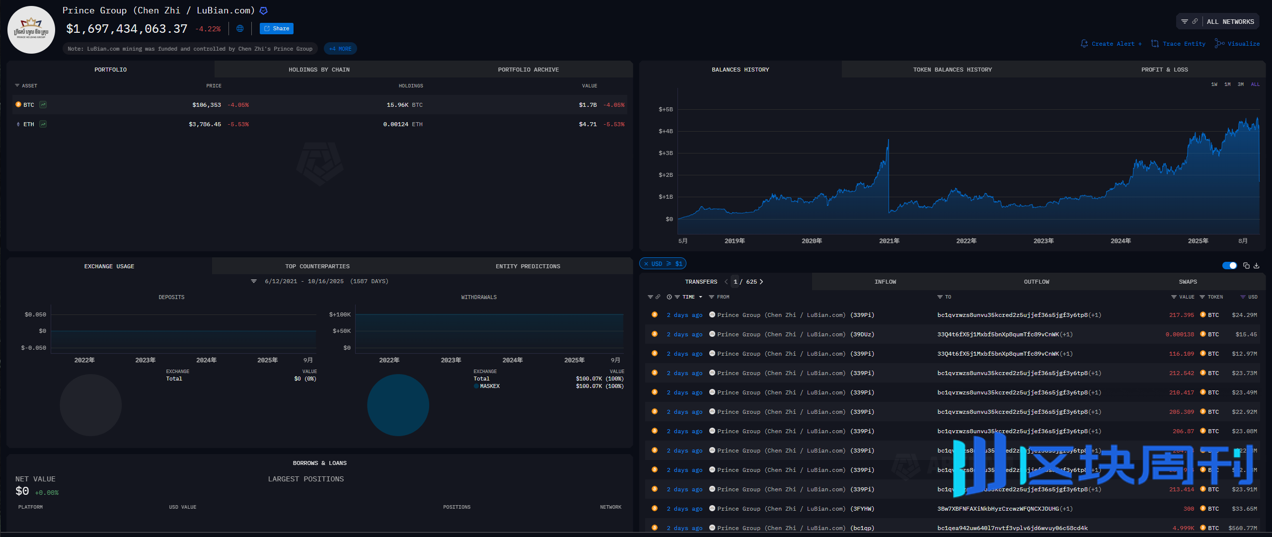
2025年10月,美国司法部的一纸公告,给全球所有比特币信徒带来了刺骨寒意。公告宣布成功查获价值150亿美元的比特币,这些资产全部来自一个由华人陈志(Chen Zhi)掌控的柬埔寨犯罪帝国。


这不是又一出现金或黄金被缴获的普通新闻。悖论在于:这批天文数字的比特币,据信存储在陈志本人控制私钥的个人冷钱包中——这是加密世界公认的、神圣不可侵犯的“自我托管”黄金标准。
“Not your keys, not your coins”(不是你的私钥,就不是你的币)——这句比特币世界的基石信条,在国家权力的长臂面前,似乎突然变得苍白无力。一个核心问题盘旋在每个持有者心头:如果连与世隔绝的冷钱包都能被强制没收,我们所信奉的金融主权,究竟还剩下什么?
许多人猜测,一定是出了内鬼,或是物理设备被缴获。但真相远比这更令人不安:政府很可能根本无需找到你,无需撬开你的保险箱,就凭空计算出了你的私钥。
综合社区里的各种信息和分析来看,情况似乎是这样的:政府并没有能力“攻破”比特币协议本身,这依然是安全的。但他们找到了一条新路径——从“人”和“有漏洞的代码”下手。他们手里的武器,其实是一套组合拳:用法律开路,用链上分析技术追踪,再配合各种手段拿到私钥。
原罪:那串“并不随机”的私钥
故事的一切,始于一家名为“路边矿池”(Lubian.com)的公司。
根据社区情报,Lubian 是一家由国人创办的比特币矿池,2019年崛起,凭借其算力实力和低廉手续费,一度跻身全球矿池排名前十。然而,为了节省给矿工批量转账时的交易费,Lubian 的开发者们犯下了一个致命的错误:他们没有使用行业标准的钱包软件,而是自己写了一套批量生成地址的程序。

他们的程序出了一个“荒唐”的问题:用于生成私钥的“随机数”,其实一点也不随机。
为了理解这一点,我们可以打个比方。一个真正安全的比特币私钥,好比一张拥有256个号码的超级彩票,每一个号码都是在0和1之间完全独立、随机摇出来的。想猜中这张彩票的完整号码,概率比大海捞针还低无数倍,是宇宙级别的不可能。
但Lubian的程序,就像一台坏掉的彩票机。它并没有在近乎无限的可能性里随机挑选号码,而是像卡壳了一样,总是打印出号码高度相似的彩票。比如,前224个号码永远都是固定的,只有最后32个号码在变。
黑客发现了这台彩票机的故障规律。他们不再需要去猜一个256位的天文数字,而只需要猜那最后32位的、可能性有限的号码组合。这一下,破解难度就从“神仙难办”变成了“凡人能解”。黑客轻松复制出了所有这台坏机器可能生成的私钥,然后把对应的钱包全部搬空。
Lubian 亲手埋下了这颗原子弹。
神秘黑客的“圣诞大劫案”
2020年12月28日,有人按下了引爆器。

独立安全研究员 Christian Reitter 的报告证实,在这一天,一个或多个神秘行动者,显然也发现了Lubian的致命漏洞。在短短两个小时内,一场疯狂的资产大转移开始了。
- 总计约136,951枚比特币(当时价值约37亿美元)从Lubian控制的数百个弱私钥地址中被席卷一空。
- 行动者手法精准,似乎完全掌握了这些地址的私钥,像从自己的钱包里转账一样从容。
- 其中约9,500枚比特币被转回了Lubian后来仍继续使用的地址,这意味着行动者可能并非想赶尽杀绝,或者这本身就是一场混乱的“白帽救援”与“黑帽攻击”的混合体。
Lubian 官方对此事讳莫如深,网站关闭,官方账号再未更新。他们似乎被打懵了。
更有戏剧性的是,在事发近两年后的2022年7月,有人开始在链上通过 OP_RETURN 功能给黑客地址广播喊话:
“MSG from LB. To the whitehat who is saving our asset, you can contact us through [email protected] to discuss the return of asset and your reward.”
“LB”显然是指Lubian。他们似乎仍寄希望于对方是一名“白帽黑客”,并试图通过“讨论资产返还和你的奖励”来挽回损失。但这封迟到的信,石沉大海。
美国政府的“螳螂捕蝉”
时间快进到2025年。故事的另一个主角——“太子”陈志和他背后的犯罪帝国进入了美国政府的视野。
检方文件描绘了一幅地狱般的景象:陈志的“太子集团”在东南亚运营着至少十个如同监狱的“诈骗园区”,囚禁着成千上万被虚假高薪工作诱骗而来的劳工。他们在这里遭受暴力和酷刑,被迫对全球民众实施臭名昭著的“杀猪盘”投资诈骗。这场被美国司法部定性为“人道主义灾难”的行动,为政府后续的跨国追捕提供了无懈可击的合法性。
而调查发现,其天文数字的犯罪所得,正是通过已经“死亡”的Lubian矿池进行洗钱的——陈志正是Lubian的幕后控制者。根据最新情报,其财富规模远超想象,总持有量可能高达22万枚BTC。难怪自2017年熊市起,场外交易(OTC)市场一直流传着“太子是最大买家”的传说——他凭一己之力,撑起了漫长的熊市。
现在,美国政府手里的“三叉戟”终于有了用武之地。
法律之矛——锁定犯罪资产
陈志无可争议的“前置犯罪”,给了美国政府最强的法律武器。他们要追缴的不是普通资产,而是已被证实的、与大规模犯罪紧密关联的非法所得。在美国,《美国法典》等法规为没收犯罪财产提供了明确依据,强大的民事没收权力甚至允许在所有者被定罪前就对资产提起诉讼,大大降低了行动门槛。
技术之眼——在透明账本上锁定你
政府的目标,不再是Lubian那些早已空空如也的地址,而是追踪2020年那个神秘黑客转移走的13万多枚比特币的去向。借助Chainalysis等“数字猎犬”,调查人员在庞杂的区块链上,将这些被盗资金的流动路径与陈志的犯罪网络进行关联,最终证明了这笔钱的“赃款”属性。
行动之臂——从黑客手中夺取私钥
这是新的核心谜题:政府是如何从那个神秘黑客(或多个黑客)手中,拿到私钥的? 公开资料对此讳莫如深,这种模糊本身就是一种威慑。目前主要有几种推测:
- 二次破解: 既然漏洞是公开的,美国政府完全有能力动用自己的国家级计算资源(数学家、黑客、超级计算机),像当年的黑客一样,再次独立地将私钥计算出来。
- 黑客被捕: 美国政府可能通过技术追踪和传统侦查,成功定位并抓获了2020年的那个黑客,并通过司法交易,迫使其交出了私钥。
- 主动投诚: 另一种可能性是,仍在逃亡的陈志,为求“断尾求生”,主动与美国政府达成秘密协议,交出由其网络控制的这笔资产,以换取某些妥协。
- 传统渗透: 当然,也不能排除最传统的手段,例如犯罪集团内部的“内鬼”倒戈提供了情报。
无论如何,美国政府扮演了“螳螂捕蝉,黄雀在后”的角色。他们利用了黑客攻击留下的线索,最终将这笔本属于Lubian、后被黑客盗取、源头是犯罪所得的巨额资产,成功收归国有。
从拍卖槌到国家宝藏:美国的新国策
一个更深远的变化,发生在美国政府对待这些没收资产的态度上。
旧范式:丝绸之路拍卖会 在过去,以“丝绸之路”案为代表,美国法警局会通过公开拍卖,将被没收的比特币清算为美元。这更像是一种处置犯罪赃物的常规操作,政府是“卖家”。
新范式:战略比特币储备 2025年3月签署的一项行政命令,彻底改变了游戏规则。该命令宣布建立“战略比特币储备”,其核心原则惊人地明确:存入该储备的比特币“不得出售”,并将作为美国的战略资产(被类比为“数字黄金”)进行维护。

这项新政策,实质上将美国司法部、FBI等执法机构,转变成了世界上最高效、最合法的比特币“囤币工”。打击犯罪的核心任务,与增加国家储备的战略目标完美结合,形成了一个强大的正向反馈循环。
你的比特币危险吗?
回到所有玩家最关心的问题:“我需要担心自己的比特币吗?”
这起案件给出的答案是:你需要担心的,可能不是强大的政府,而是愚蠢的代码。
这场风暴的根源,是一个根据不完全统计,影响了超过22万个地址的、堪称史诗级的代码漏洞。更离谱的是,时至今日,依然有人在往这些早已被公开泄露的地址里转钱,你需要做的是检查你的地址是否受到影响,查询链接:https://git.distrust.co/milksad/data
这给我们普通玩家的启示是:
- 你的第一道防线,是代码,不是保险箱。 你的安全感,不应来自你把助记词藏得多好,而应来自你确信生成这串助记词的软件绝对可靠。永远不要使用来路不明的、闭源的、或未经社区严格审计的钱包软件。
- 政府的目标不是你。 对于绝大多数守法的普通人来说,几乎不需要担心。政府的打击目标画像非常清晰:是那些有严重“前置犯罪”(如大规模诈骗、贩毒、洗钱)的大型犯罪组织。没有这个基础,法律武器就无法启动。
不可逾越的红线,始终是“前置犯罪”。法治原则和《美国宪法第四修正案》(禁止无理搜查和扣押)依然是守法公民财产的最终保障。然而,真正的长期风险并非来自资产被任意扣押,而是来自“前置犯罪”定义的潜在扩张。然是真理,但它的前提是,你的私यो钥必须是一个真正意义上的私钥——一个通过足够强大的、经过验证的随机性生成的密码学产物。
这150亿美元的血案,为整个行业敲响了警钟:在黑暗森林般的加密世界里,任何微小的、自作聪明的代码捷径,都可能通向万劫不复的深渊。
免责声明:本文提供的信息不是交易建议。BlockWeeks.com不对根据本文提供的信息所做的任何投资承担责任。我们强烈建议在做出任何投资决策之前进行独立研究或咨询合格的专业人士。